10+ Fitur Unggulan aaPanel Dibanding Panel Lain, Wajib Tahu!
Halo, DomaiNesians! Kalau kalian punya server VPS dan ingin mengelolanya dengan mudah melalui web, maka aaPanel bisa menjadi solusi terbaik.ย aaPanel adalah alternatif terbaik untuk kalian yang tidak terbiasa dengan penggunaan command line atau terminal secara terus-menerus. Dengan fitur unggulan aaPanel yang intuitif, kalian sudah bisa mengelola server secara menyeluruh.
aaPanel sendiri merupakan salah satu kontrol panel hosting yang ringan, open-source, dan gratis. Meskipun gratis, namun kontrol panel ini memiliki fitur-fitur yang cukup powerful untuk kebutuhan server pribadi maupun bisnis. Mau tahu apa saja fitur-fitur unggulan dari aaPanel? Yuk simak artikelnya sampai habis ya!
Apa Itu aaPanel?
Sebelum kita membahas fitur-fitur unggulan dari aaPanel, yuk kita kenalan dulu sama yang namanya aaPanel. aaPanel adalah kontrol panel hosting berbasis web yang digunakan untuk mengelola server (terutama VPS) dengan lebih mudah, tanpa perlu mengetik banyak perintah di terminal. Dengan kontrol panel ini, kamu bisa mengatur website, domain, database, email, firewall, dan masih banyak lagi dengan mudah hanya lewat browser.
Dibandingkan dengan kontrol panel hosting lain seperti cPanel atau Webmin, aaPanel hadir sebagai solusi kontrol panel gratis yang ringan, powerful, dan ramah pemula. Cocok sekali untuk kalian yang baru pindah ke VPS dan ingin punya kontrol penuh atas server tapi tidak ingin repot dengan perintah terminal yang panjang-panjang.
10+ Fitur Unggulan aaPanel
aaPanel memiliki berbagai fitur unggulan yang akan membuat kalian berpikir โLah, ini kok gratis ya?โ. Lalu, apa saja fitur-fitur unggulan dari aaPanel? Berikut daftarnya:
1. Tampilan Web yang User-Friendly
Salah satu keunggulan aaPanel dibandingkan Command Prompt (CMD) dan kontrol panel lainnya yaitu tampilan antarmukanya yang clean dan intuitif. Hal inilah yang membuat kontrol panel ini menjadi pilihan terbaik untuk kalian yang baru pemula atau masih awam di dunia server VPS.
Jadi, untuk kalian yang belum terbiasa menggunakan command line, aaPanel menyediakan semua kebutuhan kontrol server melalui dashboard yang mudah dipahami. Semua menu-menu penting seperti pengelolaan domain, database, file, firewall, dan backup tersedia dalam sekali klik.
Dengan begitu, kalian tidak perlu menjadi ahli atau expertise Linux. Karena dengan melalui klik-klik di aaPanel, kalian sudah bisa mengatur semua kebutuhan server lewat browser.
2. Dukungan Multi-Web Server: Apache, Nginx, atau OpenLiteSpeed
Kamu juga bebas memilih web server yang paling cocok untuk kebutuhanmu.ย
- Mau web aaPanel yang memiliki performa tinggi? Gunakan Nginx.ย
- Mau web aaPanel yang fleksibel? Gunakan Apache.
- Mau web aaPanel yang memiliki kecepatan tinggi? Pilih OpenLiteSpeed.
Kamu bisa memilih dan menginstalnya sendiri dari panel, mudah bukan?
Tidak hanya itu, kontrol panel ini juga mendukung kombinasi teknologi stack seperti LAMP Stack, LNMP Stack, atau OLS Stack. Kamu bahkan juga bisa menginstal dan melakukan switch antar web server dengan beberapa klik saja.
3. One-Click Install Software Populer
Fitur unggulan lainnya yaitu sudah mendukung instalasi berbagai software dan tools dengan fitur One-click Install. Misalnya:
- PHP (dengan berbagai versi, dari PHP 5.2 sampai PHP 8+)
- MySQL / MariaDB
- FTP Server
- Redis / Memcached
- Fail2ban
- Docker Manager
- Node.js
Fitur ini jelas sangat memudahkan kita untuk setup environment sesuai kebutuhan website atau aplikasi, tanpa harus ribet membongkar terminal.
4. Manajemen File Lengkap
Kontrol panel yang satu ini juga memiliki fitur file manager berbasis web yang powerful. Dengan fitur tersebut, kita bisa:
- Upload dan download file
- Ekstrak dan kompres file .zip/.tar
- Edit file langsung dari browser
- Ganti permission file
Fitur ini sangat cocok untuk kalian yang memiliki kebutuhan untuk edit konfigurasi dengan cepat tanpa harus buka SFTP atau mengakses perintah nano di terminal.
5. SSL Gratis dari Letโs Encrypt
Kalau kamu ingin mengaktifkan protokol HTTPS di websitemu, aaPanel juga menyediakan fitur aktivasi SSL gratis hanya dengan beberapa klik. Cukup pastikan domain kamu sudah terhubung ke server, lalu generate sertifikat Letโs Encrypt langsung dari dashboard.
Dengan fitur ini, kamu tidak perlu repot melakukan generate CSR, konfigurasi manual, atau renew setiap 3 bulan karena kontrol panel ini sudah mengatur semuanya secara otomatis.
6. Auto Backup & Restore
Fitur backup otomatis yang tersedia juga sangat penting, terutama jika kalian sedang mengelola data penting. Dengan fitur tersebut kalian bisa mengatur beberapa hal, seperti:
- Jadwal backup harian/mingguan
- Backup file website
- Backup database
- Penyimpanan backup ke server lokal atau cloud (seperti FTP, Google Drive, S3)
Selain fitur backup otomatis, kontrol panel yang satu ini juga menyediakan fitur restore yang bisa kalian akses hanya dalam satu klik saja jika terjadi hal-hal yang tidak terduga.
7. Firewall & Security Tools
Selain berbagai fitur sebelumnya, aaPanel juga sudah dilengkapi dengan fitur keamanan seperti:
- Firewall bawaan untuk mengatur port yang terbuka atau ditutup
- Fail2Ban untuk proteksi brute force
- Proteksi panel dengan autentikasi dua faktor (2FA)
- Blokir IP mencurigakan
Jadi, untuk kalian yang ingin mengelola server dengan aman tanpa harus instal banyak tools tambahan, fitur ini sudah cukup memenuhi kebutuhan kalian.
8. Cron Job Management
Fitur cron job di aaPanel juga akan memudahkan kamu untuk menjalankan perintah otomatis secara berkala, misalnya untuk beberapa perintah seperti:
- Backup database otomatis
- Kirim laporan harian
- Sinkronisasi data
Tidak hanya itu, kamu juga bisa membuat, mengedit, atau menghapus cron job melalui tampilan GUI yang user-friendly.
9. Dukungan Multi-User & Akses Terbatas
Kalau server kamu digunakan oleh tim dan bukan private access, kamu bisa membuat beberapa akun pengguna dengan hak akses yang berbeda. Misalnya:
- Akun admin_korektor hanya bisa akses laporan
- Akun dev_tim hanya bisa atur file project dan deploy aplikasi
Dengan fitur ini, kamu bisa membagi tanggung jawab dengan lebih aman dan rapi.
10. Mail Server Terintegrasi
Meskipun bukan fitur wajib, namun kontrol panel ini juga menyediakan plugin untuk membangun mail server sendiri. Fitur ini sangat cocok jika kalian ingin punya email seperti halo@domainkamu.com langsung dari VPS tanpa harus membayar ke pihak ketiga.
Tapi perlu diingat, setup mail server ini membutuhkan perhatian lebih terkait DNS dan reputasi IP.
11. Plugin Marketplace
aaPanel juga menyediakan fitur marketplace plugin yang terus berkembang. Beberapa plugin marketplace yang cukup populer antara lain:
- Docker Manager
- Website Monitor
- Cloud Storage Backup
- Malware Scanner
- FTP Storage Manager
Sebagian plugin bisa kalian akses secara gratis, namun sebagian lainnya bersifat premium (berbayar). Tapi, semuanya bisa kalian instal secara langsung dari panel.
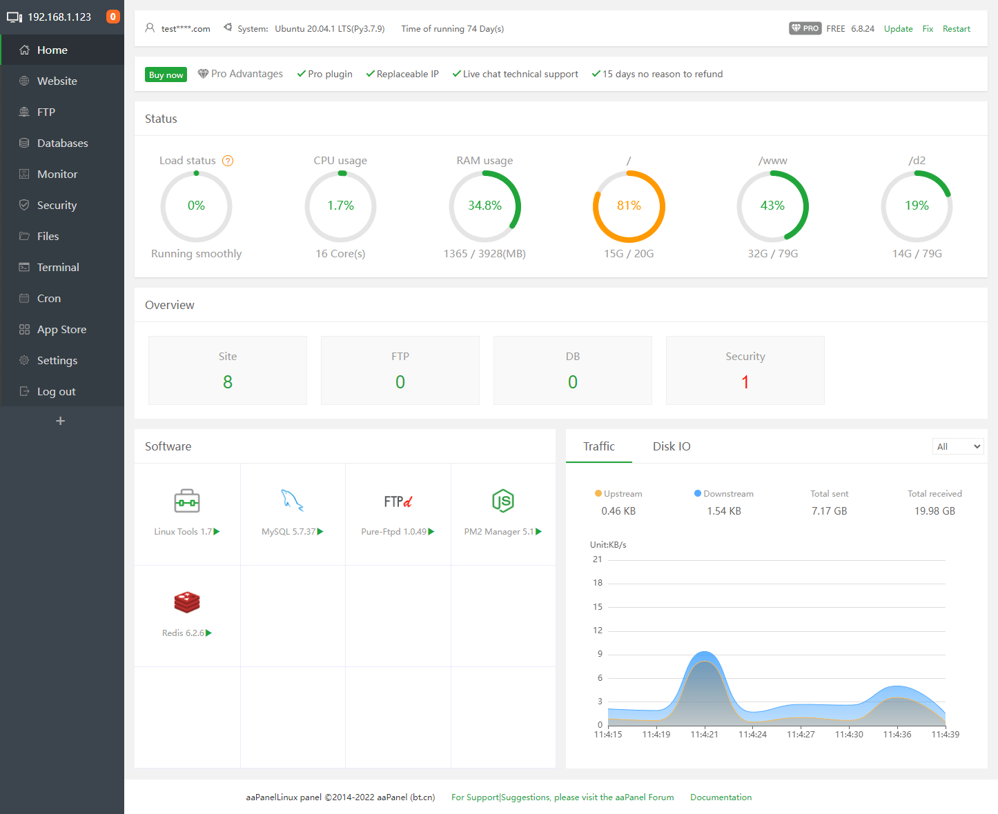
12. Monitoring Resource Real-Time
Selain fitur unggulan sebelumnya, kalian juga bisa melihat statistik pemakaian CPU, RAM, disk, dan network langsung dari dashboard. Fitur ini cocok untuk tracking performa server secara visual tanpa perlu memakai htop atau iftop.
13. Ringan dan Cepat
Dibandingkan dengan kontrol panel lain, aaPanel tergolong ringan dan cepat. Bahkan di VPS dengan RAM 1 GB pun masih cukup bisa berjalan dengan lancar. Apalagi kalau kalian tidak memasang terlalu banyak plugin, maka performanya akan lebih lancar dan stabil.
14. Komunitas Aktif dan Dokumentasi Lengkap
Meskipun dikembangkan di Tiongkok, namun kontrol panel yang satu ini punya komunitas internasional yang cukup aktif. Forum, Discord, dan dokumentasi mereka juga cukup membantu bagi kita para pemula di dunia server VPS. Kamu juga bisa bertanya langsung di halaman komunitas jika butuh bantuan teknis.
Kesimpulan
aaPanel adalah solusi kontrol panel VPS yang sangat cocok buat kamu yang ingin kemudahan, fleksibilitas, dan kontrol penuh atas server tanpa harus memikirkan biaya tambahan.ย
Dengan fitur-fiturnya yang lengkap, dari manajemen web server, SSL, database, hingga keamanan, aaPanel mampu menjawab kebutuhan dari banyak pengguna, baik itu pemula, developer, maupun pelaku usaha digital. Kalau kalian baru mulai menggunakan VPS dan merasa cPanel terlalu mahal atau ribet, kalian bisa coba menggunakan aaPanel.ย
Lalu, dimana kita bisa mendapatkan paket VPS beserta aaPanel sekaligus? DomaiNesia menyediakan paket layanan Cloud VPS yang juga dilengkapi dengan aaPanel sekaligus. Dengan harga mulai dari Rp80.000 saja, kalian sudah bisa mendapatkan keduanya. Jadi, masih ragu buat pakai Cloud VPS dari DomaiNesia?









